如果我說秘密藏在這裡,你會花時間去挖寶嗎?
DefiLlama介紹
它追蹤DeFi 世界裡的數據,且同時提供了圖表給使用者做參考,整體操作上很直觀,是小白必學也是我最愛的一個鏈上數據平台之一。
它的功能真的超多,後面還涵蓋了CEX的部分領域,一篇文章是講不完的,這邊先針對小白來做主要的功能介紹。(DefiLlama介面沒有支援中文,像我一樣有障礙的可以去裝Google翻譯的擴充)
TVL(總鎖倉價值)一定要看吧!
TVL(Total Value Locked)是指在DeFi平台上鎖定的總價值。
DeFi平台通常提供各種服務,有Staking、借貸、交易等,使用者參與這些活動的時候,會鎖定一定數量的加密資產作為抵押或提供流動性。
使用一條鏈或是一個協議,參考TVL是必須的,TVL的增加通常被視為DeFi生態系統成長和用戶信任的指標,更高的TVL表示有更多的資金注入,反之亦然。而需要注意的是TVL的多少並不是衡量DeFi平台安全性的唯一標準,但絕對是數一數二可參考的重要指標之一!
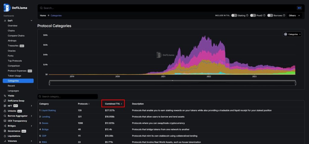
各鏈的TVL&協議數量

協議的TVL
一個協議存在多條鏈上是常見的事,但分別都會有不同的TVL。

各項協議的資訊類別
常用的有Staking、借貸、Dex…等應有盡有,預設都是由TVL多到少排列的,按下Combined TVL旁邊的上下箭頭,可以調整排列順序,而旁邊有簡單的說明可以參考。

選好要查看的類別之後,點進去就可以找到誰是第一名了!

費用/收入 一覽無遺
要如何知道一個協議是不是真的有賺錢,你可以在這裡這裡找到答案,而這也是我喜歡觀察的一個數據之一。
在「Fees / Revenue」裡可以看到各個協議或是鏈所花費的金額及收入是多少,今天我們就以最近熱門的Solana生態之一,老牌去中心化交易所「Raydium」為例。

最底下可以看到這個協議的收入來源是什麼,像它這裏就寫「費用是︰每筆交易收取 0.25%的手續費;而收入則為交易的 0.03% 且用於購買 $RAY 並將其分配給質押者」。
在這裡你可以了解到哪個協議很有錢,又有哪個協議窮到可能有關門的風險,也是一種可靠的資訊。

中心化交易所的儲備變化
自從FTX事件之後,學會觀察中心化交易所的儲備變得更重要了,除了到官方提供的Merkle Tree儲備證明之外,DefiLlama統整了各大中心化交易所的儲備,讓你可以清楚的觀察其中的變化。

就以大家最常使用的交易所幣安為例,可以看到各種訊息,可以說是一覽無遺呢!

空投相關資訊
身為撸毛人,空投是一定要講的吧!
這個類別裡可以快速幫你找到哪些未發幣且有可能空投的項目,而點擊「Total Money Raised」可以按照這個項目所募到的資金大小去排列,可以說是一個很好的輔助行網站。

其實還有很多類似的工具,可以找到未發幣且不錯的項目,到時候再跟大家一一介紹吧!
實際應用案例
在選單裡其實還有很多好用的數據可以看,今天介紹的是小白也能上手的一些類別。
簡單的使用案例之一,可以到這篇文章去查看。
延伸閱讀︰一魚三吃!簡單方法教你增加撸空投的期望值